
Developer đang trở thành “động cơ” tăng trưởng blockchain
Trong thị trường crypto, hoạt động developer và on-chain luôn đi cùng nhau. Khi một blockchain thu hút nhiều nhà phát triển hơn, hệ sinh thái ứng dụng sẽ mở rộng, kéo theo khối lượng giao dịch và mức độ sử dụng thực tế tăng lên.
Dữ liệu mới cho thấy Solana (SOL) đã thu hút 4.100 developer mới, nâng thị phần lên 23%, trong khi Ethereum (ETH) lại ghi nhận sự suy giảm.
Điều này cho thấy động lực tăng trưởng của Solana đang đến từ builder thực sự, thay vì chỉ dòng tiền đầu cơ.

Khoảng cách on-chain giữa Solana và Ethereum ngày càng lớn
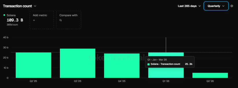
Sự khác biệt này đã thể hiện rõ trên dữ liệu on-chain. Trong quý 1, Ethereum ghi nhận khoảng 200 triệu giao dịch, mức cao nhất lịch sử.
Tuy nhiên, Solana lại vượt xa với 25,3 tỷ giao dịch, tức gấp hơn 125 lần Ethereum trong cùng kỳ.
Khoảng cách này phản ánh một thực tế: nhiều developer hơn đồng nghĩa với nhiều ứng dụng hơn, nhiều thử nghiệm hơn và nhiều người dùng hơn, từ đó tạo ra vòng lặp tăng trưởng cho hệ sinh thái.
Stablecoin và bài toán định giá SOL/ETH
Sự mở rộng của Solana không thể tách rời khỏi stablecoin – yếu tố cung cấp thanh khoản cho DeFi và thanh toán.
Theo đồng sáng lập Raj Gokal, khối lượng stablecoin trên Solana đã đạt gần 1.000 tỷ USD/tháng, tương đương mức tăng trưởng khoảng 12 lần so với cùng kỳ năm trước.
Tuy nhiên, dù nền tảng on-chain vượt trội, tỷ lệ SOL/ETH vẫn giảm khoảng 5,84% trong quý 1, cho thấy thị trường chưa phản ánh đầy đủ sức mạnh cơ bản của Solana.
Điều này đặt ra một câu hỏi lớn: liệu sự gia tăng developer và thanh khoản stablecoin có đủ để thúc đẩy một cú breakout dài hạn của SOL so với ETH, hay khoảng cách giữa dữ liệu on-chain và giá sẽ còn kéo dài?




